Kubuntu 18.04 Bionic Beaver upgrades - Results!

Updated: June 18, 2018

A few weeks had gone by since my initial test of Kubuntu 18.04. I wasn't too pleased, I have to say. I was expecting more, so much more, and the scattershot of bugs and issues that do not belong in an LTS release saddened me. I really was hoping to be able to upgrade my production boxen - those running Linux - to this edition.

Fast forward a bunch, and the early snags and woes should be fixed. Which is why I bravely decided to upgrade my system. Sorry, systems. Not one but TWO different hosts, with completely different setups and hardware. This should be interesting, and it will shed fresh light into the readiness of Kubuntu Beaver in becoming a household item. Let us.

Machine 1: 2015 laptop, UEFI, Intel graphics

This laptop has a very neat eight-boot setup, a mix of Windows and various Linux distributions, UEFI, GPT with sixteen partitions, and one of the installed instance happens to be a Kubuntu Aardvark, very heavily used, almost daily, itself upgraded a while back from a most magnificent Zesty, which remains the most complete, elegant and successful Kubuntu to date.

I ran the upgrade on the command line, and it was uneventful - except you do need to answer one or two prompts, so you should check the system once in a while. In total, the procedure took about two hours. Several third-party repos were disabled during the upgrade process. Then it was done. Time to reboot.

How did it go?

Well, it was okay, but there were some odd issues. The system complained about VirtualBox, about the use of 32-bit packages, which is nonsense, because I was using the 64-bit built. But then, I guess the system needs a very specific declaration for the 64-bit architecture. Go figure.

N: Skipping acquire of configured file 'contrib/binary-i386/Packages' as repository 'http://download.virtualbox.org/virtualbox/debian bionic InRelease' doesn't support architecture 'i386'

Solved by adding [arch=amd64] into the repo declaration under the sources:

deb [arch=amd64] http://download.virtualbox.org/virtualbox/debian bionic contrib non-free

The second biggie was - a super slow boot sequence - running into almost four minutes from the expect one minute before the upgrade. This took a lot of troubleshooting, but in the end, I had it fixed, and there will be a complete article on this soon. Boot time before the fix:

systemd-analyze
Startup finished in 5.983s (firmware) + 3.062s (loader) + 41.338s (kernel) + 3min 4.151s (userspace) = 3min 54.535s
graphical.target reached after 2min 2.146s in userspace

Boot time after the fix (tutorial on the way, I promise):

systemd-analyze
Startup finished in 5.984s (firmware) + 3.409s (loader) + 6.522s (kernel) + 39.492s (userspace) = 55.408s
graphical.target reached after 39.484s in userspace

There were no crashes - no problems with the Baloo file indexing service - and overall, it feels all right.

Upgrade done

Dolphin

About

Machine 2: 2010 laptop, BIOS, Nvidia graphics

This is my older HP Pavilion laptop, and it comes with an Nvidia card and 4GB RAM, and it has a dual-boot configuration with Kubuntu Aardvark (also upgraded from Zesty) and Windows 7. I had not made any extensive changes to the system, i.e. less drift from the default state compared to G50 instance. Again, there were no issues during the upgrade. The process took about two hours, with a couple of prompts.

Before upgrade

Upgrade prompts

CLI notification

How did it go?

Well, it was right. No slowness during the boot, at all. The Nvidia drivers (340.xx family) were properly configured. Me likey. In fact, you get a nicer splash too! In the past, until 18.04, if you installed Nvidia drivers, you'd lose the nice, hi-res boot splash and just get a sequence of dots. Now, you get the glowing, flashing Kubuntu logo, so that's nice.

Upgrade complete

Nvidia

About

Boot time results:

systemd-analyze
Startup finished in 5.695s (kernel) + 28.331s (userspace) = 34.026s
graphical.target reached after 28.321s in userspace

The desktop theme was changed from Breeze to Breeze Dark. Why, I wonder? Then, the Muon shortcut was botched for some reason. It looked like an orphaned app, but Muon was installed, present and accounted for. I just had to unpin the dead icon and pin the new one.

Muon icon

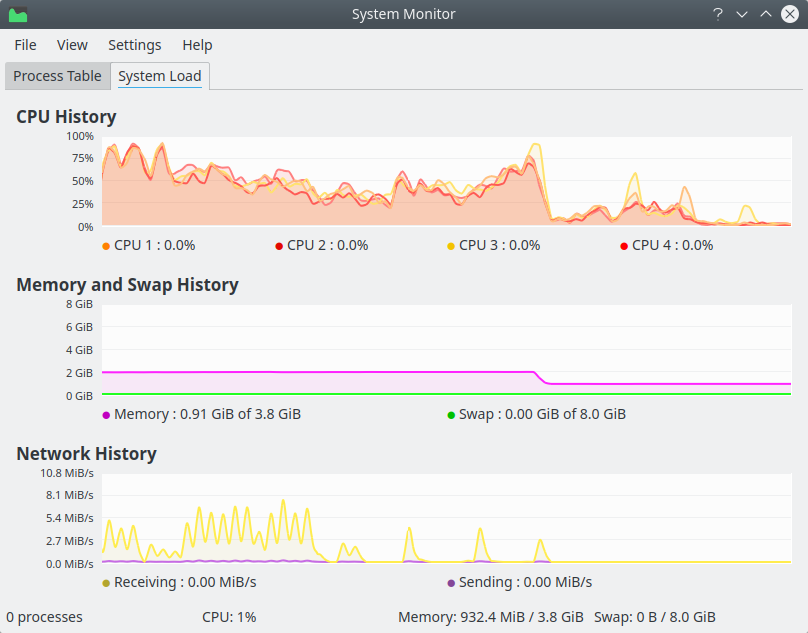
The fonts are good. The performance is quite decent. Resources wise, about 800 MB on idle, which is comparable to what we had in Aardvark on this laptop - twice as much as the G50 usage, but then we must account for the significant architectural differences, most notably the graphics card. Importantly, the CPU was rather quick, ticking 1-2% most of the time. But this being an old box, things can spike easily, even though responsiveness remains very good throughout. There were no crashes, like what we saw when going from Zesty to Aardvark (with Baloo again).

Browser fonts

Resources

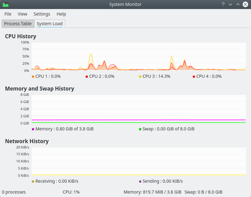
I spent a bit more time testing the performance. Youtube playback with HD content (1080p) is smooth, even though the memory and CPU usage goes up. HD video clips also played fine, with only the tinniest of lags when skipping. But it's perfectly alright. Smooth and fast in general, even with multiple applications open.

Resources after Youtube playback

Conclusion

A month later, two upgrades later, Kubuntu 18.04 Bionic Beaver is a nicer distribution than what I tested shortly after its official release. But then, it's not perfect. The older box with the Nvidia card returned better results overall, although there were some niggles. On the multi-boot laptop, I wasn't too happy with the slow-boot issue, although this is NOT a Kubuntu-specific problem, as you will learn in a few days. But it still does not give me the razor-sharp confidence I need and expect from an LTS.

In general, Ubuntu-family upgrades are reasonably robust, but they can still be more streamlined, including package removal, third-party repos and odd glitches here and there. I wonder how I'd have felt if I tested Beaver fresh, right now. Alas, I cannot delete the memory of my first encounter. With Trusty, it was just right. Here, it might be right, and I may even end up using - and loving - Plasma Bionic in my prod setup, but it will never be the amazing chemistry I had with 14.04.

But if you're wondering, by all means, worth testing and upgrading, and the post-release Kubuntu Beaver is a pretty slick and tight distro. If I had to judge in isolation, i.e. no early-May scars, then when I combine performance, looks, fonts, media, hardware support, and such, 'tis really neat. Something like 9/10. Now, just waiting for the Men In Black mind-zapping eraser thingie, so I can be blissfully happy. And we're done.

Cheers.